Cipher Keys
This page explains how to create and manage Cipher Keys in OpenObserve and how to use them to decrypt encrypted log data during search queries. The Cipher Keys feature is essential for handling sensitive data stored in encrypted formats while still enabling effective log search and analysis, without storing decrypted data on disk.
Note: This feature is applicable to the OpenObserve Enterprise Edition.
Create Cipher Keys
Follow these steps to create and configure Cipher Keys in OpenObserve:
Step 1: Navigate to the Cipher Keys Section
- From the top navigation bar, click the gear icon to open the Management page.
- Select Cipher Keys.

Step 2: Create a New Cipher Key
- On the Cipher Keys page, click the Add Cipher Key button.
-
Enter the required details:
- Name: The key name must be unique. Characters such as colon, question mark, slash, hash, and spaces are not allowed.
-
Key Store Type: Choose where the encryption key will be stored:
-
OpenObserve (Local): Stores the encryption key directly in OpenObserve’s database. If you select OpenObserve, paste your encryption key in the Secrets field. Learn how you can encrypt the key before storing it in the OpenObserve database for additional security.

-
Akeyless: Allow using Akeyless as an external key management system to store keys. If you select Akeyless, enter the Base URL of the Akeyless API, Access ID, Authentication details - Access Key or Lightweight directory access protocol (LDAP), and Secret Types - Static or Distributed Fragments Cryptography (DFC).
-
-
Click Continue.
Step 3: Select the Encryption Mechanism
Choose an encryption method:
- Simple: Choose if encryption is done using Advanced Encryption Standard (AES). From the dropdown, select the algorithm as
AES-256 SIV. - Tink KeySet: Choose if the encryption is done using Google Tink.

After you have filled in all the details, click Save. Your new Cipher Key is now available to use in OpenObserve.
Query Encrypted Logs with decrypt and decrypt_path
You can retrieve original values from encrypted logs using the decrypt() and decrypt_path() functions. These functions operate at query time and do not write decrypted data to disk.
Use the decrypt function
The decrypt() function performs brute-force decryption. It attempts to decrypt any sub-string in the input that appears to be base64-encoded. If the decryption is successful, the sub-string is replaced with the decrypted output. If not, the sub-string is retained unchanged.
Warning
The decrypt() function can be slower on larger input fields due to its brute-force behavior. For inputs smaller than 500 characters, performance degradation is typically around 10 percent. However, for inputs exceeding 10,000 characters, the slowdown can increase to 50 to 100 percent. Avoid using this function on unnecessarily large fields unless required.
Syntax
encrypted_field: The field containing the encrypted value.cipher_key_name: The name of the Cipher Key used during encryption.
Sample Encrypted Dataset
The following log entries exist in the customer_feedback_encrypt stream:

1. Decrypt a single field
name_encrypted field.
2. Decrypt multiple fields
SELECT
decrypt(name_encrypted, 'customer_feedback_key') AS name,
decrypt(feedback_encrypted, 'customer_feedback_key') AS feedback_text
FROM "customer_feedback_encrypt"
name_encrypted and feedback_encrypted.
Use the decrypt_path Function
Use decrypt_path() to decrypt a specific value nested inside a JSON field. The field itself must be a valid JSON object. The path specifies the location of the encrypted value inside that object. The function will apply decryption only at that path.
Syntax
encrypted_field: A JSON object or nested data structure that contains encrypted values at various paths.cipher_key_name: The name of the Cipher Key used during encryption.path: A dot-delimited string that specifies the location of the encrypted value within the nested JSON structure. Use '.' to return the entire decrypted object.
Example:
If a log entry from the encrypted_logs stream contains:
ENCRYPTED_STRING decrypts to xyz using the cipher key my_key. Then the following SQL query:
returns:
Sample Encrypted Dataset
The following records exist in encrypted format in the customer_feedback_nested stream. Each record has multiple encrypted fields at different nesting levels:

1. Decrypt a top-level field
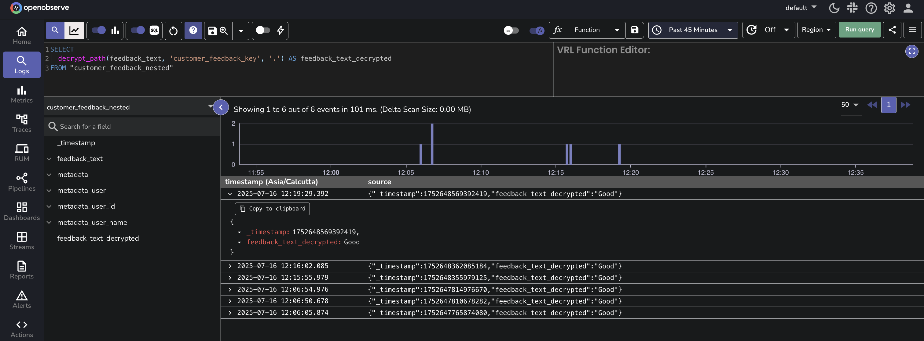
The feedback_text field contains an encrypted plain-text value. To retrieve its original value, use decrypt_path() with the path set to '.'.
SELECT
decrypt_path(feedback_text, 'customer_feedback_key', '.') AS feedback_text_decrypted
FROM "customer_feedback_nested"

2. Decrypt a nested field
To retrieve the decrypted value of name, you can write the query as shown below:
SELECT
decrypt_path(metadata, 'customer_feedback_key', 'user.name') AS name
FROM "customer_feedback_nested"

Path Examples for decrypt_path()
The decrypt_path() function allows you to specify exact JSON paths to selectively decrypt fields.
The following examples show how to define the path in the decrypt_path() function for different JSON structures, including nested arrays and objects.
- Decrypt tokens in an array of sessions Input:
sessions.*.token This path decrypts the token field in each object within the sessions array.
- Decrypt nested fields in a multi-level array Input:
data.*.details.*.secure This path decrypts every secure field in each nested details array within the data array.
Use decrypt and decrypt_path with Filter Clauses
You can use the decrypt() and decrypt_path() functions inside WHERE clauses to filter logs based on decrypted values. This enables querying on encrypted fields without storing or exposing the decrypted content.
- With the WHERE clause: The following query retrieves the
name_encryptedfrom thecustomer_feedback_encryptstream where the decrypted value of thename_encryptedfield matches the string 'John Doe'. Note that the expected result is still in encrypted form.
Select name_encrypted from "customer_feedback_encrypt" where decrypt(name_encrypted,'customer_feedback_key') = 'John';
- With the LIKE clause: This query will decrypt the
user_datafield using theuser_data_decryption_keyand return results where the decrypted data contains the substring 'John':SELECT user_id FROM user_activity_stream WHERE decrypt(user_data, 'user_data_decryption_key') LIKE '%John%';

Note
- The time the data was ingested does not affect decryption.
- When working in a super cluster, Cipher Keys created in one cluster are visible and usable in other clusters.
Manage Cipher Keys
To update or delete a Cipher Key, click the edit or delete icon under the Actions column, respectively.
Cipher Key Storage in OpenObserve
When using OpenObserve as the encryption key (secret) storage option, you can encrypt the secret before storing it in the OpenObserve database by setting the following environment variables:
ZO_MASTER_ENCRYPTION_ALGORITHM: Set it toaes-256-siv.ZO_MASTER_ENCRYPTION_KEY: Set it to the encryption key you want OpenObserve to use to encrypt the secret. This must be a validaes-256-sivkey. Tink Key cannot be used here.
Important Note
- To set up the above environment variables for Cipher Keys in OpenObserve’s database, first delete the existing Cipher Keys to avoid errors.
- If
ZO_MASTER_ENCRYPTION_KEYis changed, the existing secret associated withZO_MASTER_ENCRYPTION_KEYis no longer visible and usable.
Failure Modes
While managing Cipher Keys:
- Invalid Key Value During Update: If you provide invalid values while updating a Cipher Key, the system will display an error message and prevent the update from being saved. The existing Cipher Key value remains unchanged and valid. Ensure that the values you enter are correct.
- Duplicate Cipher Key Names: Ensure that each Cipher Key name is unique.
- Invalid Characters in Cipher Key Name: Ensure that Cipher Key names do not contain colons.
- Incorrect Encryption Key Type (Simple or Tink): When storing encryption keys, ensure you use the correct key type (Simple or Tink). If an incompatible key type is used, the system will show an error, and the key remains unsaved.
- Invalid Akeyless Credentials: If you enter invalid Akeyless credentials during Cipher Key creation or update, the system will reject the operation and show an error message. Correct the credentials and try again.
-
Error in DFC Configuration:
- For DFC without an Initialization Vector (IV), the system accepts any IV value except an empty one. An empty IV will trigger an error.
- For DFC with an IV, the IV used for encryption must match exactly. A mismatch will result in an error during key creation or update.
While using decrypt function in Log search:
- Data is Not Encrypted (Plain Text): If the data is in plain text and not encrypted, the system will return the data as-is. Ensure that the data is encrypted if you intend to use the
decrypt()function. - Data Not Encrypted With the Given Encryption Key: If the data is not encrypted with the key you used to create the Cipher Key, the system will return the encrypted data as-is without decryption. Verify the encryption method and correct usage of the encryption key.
- No Permission on the Given Encryption Key: If you do not have permission to use the encryption key, the system will deny access and display an error message stating that you do not have permission. To resolve this, contact your administrator for access to the encryption key.
Limitation
- Cipher Key Usage (March 2025): Cipher Keys are currently used for decryption, and OpenObserve is working to expand their functionality to support encryption as well.
- decrypt() Function Scope (March 2025): As of now, the
decrypt()function is limited to log search. OpenObserve is in the process of extending its capabilities to additional areas for broader application.