Skip to content

approx-topk-distinct

This page provides instructions on using the approx_topk_distinct() function. If you only need to find the top K most frequently occurring values in a field, refer to the approx_topk() function.

What is approx_topk_distinct?

The approx_topk_distinct() function returns an approximate list of the top K values from one field (field1) that have the most number of distinct values in another field (field2). It is designed to handle large-scale, high-cardinality datasets efficiently by combining two algorithms:

  • HyperLogLog: Used to estimate the number of distinct values in field2 per field1.
  • Space-Saving: Used to select the top K field1 values with the highest estimated distinct counts.

Because both algorithms are probabilistic and the computation is distributed across multiple query nodes, the results are approximate.


Query Syntax

SELECT approx_topk_distinct(field1, field2, K) FROM "stream_name"
Here:

  • field1: The field to group by and return top results for.
  • field2: The field whose distinct values are counted per field1.
  • K: Number of top results to return.
  • stream_name: The stream containing the data

Example

SELECT approx_topk_distinct(clientip, user_agent, 5) FROM "demo1"
This query returns an approximate list of the top 5 clientip values that have the most number of distinct user_agent values in the demo1 stream.

Note: The result is returned as an array of objects, where each object includes the value of field1 and its corresponding distinct count based on field2.

{
  "item": [
    { "value": "192.168.1.100", "count": 1450 },
    { "value": "203.0.113.50", "count": 1170 },
    { "value": "10.0.0.5", "count": 1160 },
    { "value": "198.51.100.75", "count": 1040 },
    { "value": "172.16.0.10", "count": 1010 }
  ]
}

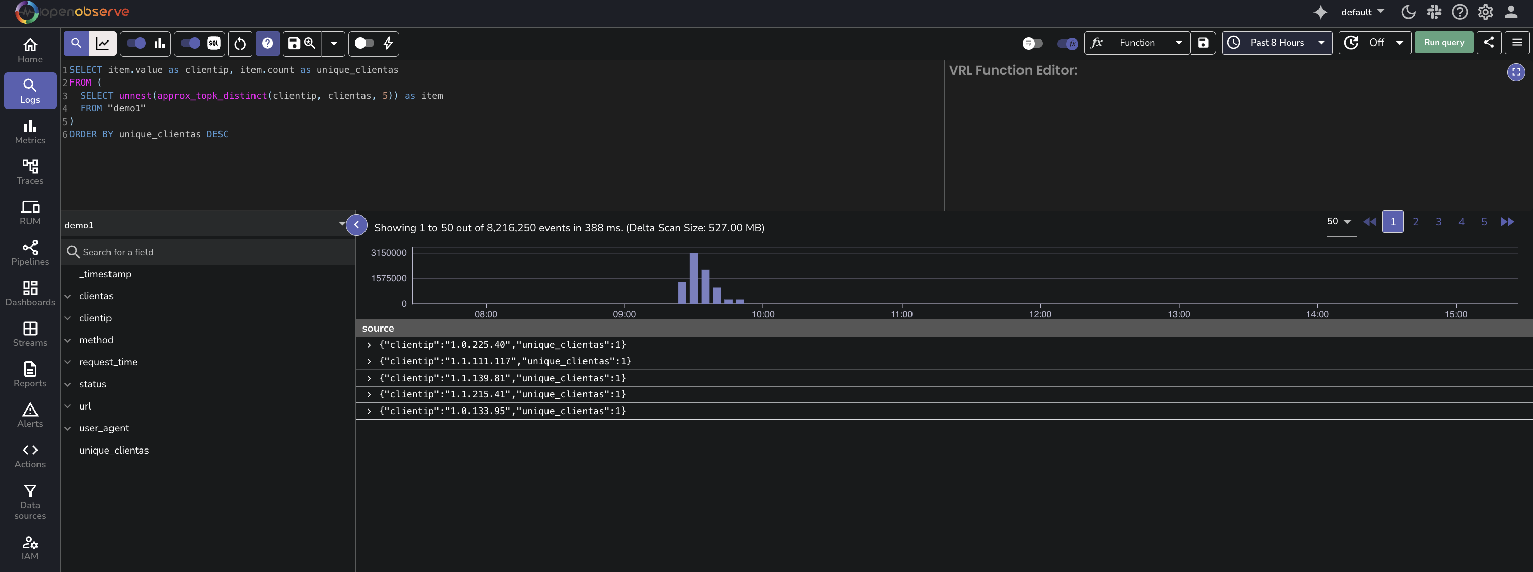
Use approx_topk_distinct With unnest

To convert the nested array into individual rows for easier readability or further processing, use the unnest() function.

SELECT item.value as clientip, item.count as distinct_user_agent_count 
FROM (
  SELECT unnest(approx_topk_distinct(clientip, user_agent, 5)) as item 
  FROM "demo1"
)
ORDER BY distinct_user_agent_count DESC
Result
This query using approx_topk_distinct() with unnest() returns a flat result, where each row represents a value from field1 and its corresponding approximate distinct count from field2:
approx_topk_distinct

Performance Considerations

The approx_topk_distinct() function is designed for high-cardinality fields and large datasets. It uses the same distributed and memory-efficient architecture as approx_topk().

For details on how this approach compares to traditional GROUP BY queries in terms of performance and memory usage, see the approx_topk() guide.


Limitations

The following are the known limitations of approx_topk_distinct() function:

  • Results are approximate, not guaranteed to be exact.
  • Accuracy depends on data distribution across partitions.