Trellis Layout
This guide explains how to use the Trellis Layout option under the Config tab to split a single chart into multiple consistently formatted panels based on a selected breakdown field.
What is Trellis Layout?
Trellis Layout creates a separate chart panel for each unique value in a selected breakdown field. All panels use the same X-axis and Y-axis scales, making it easier to visually compare metric trends across different values.
For example, if the breakdown field is k8s_app_instance, Trellis Layout generates one panel for each application instance.
Supported Chart Types
Trellis Layout supports:
- Area
- Bar
- Horizontal bar
- Line
- Scatter
Apply Trellis Layout to a Panel
Follow these steps:
- Open or create a panel.
- Click Add Panel to create a new panel and choose a supported chart type. Alternatively, select Edit Panel from the dropdown menu on an existing panel.
- Under Fields, choose a stream type and a stream name.
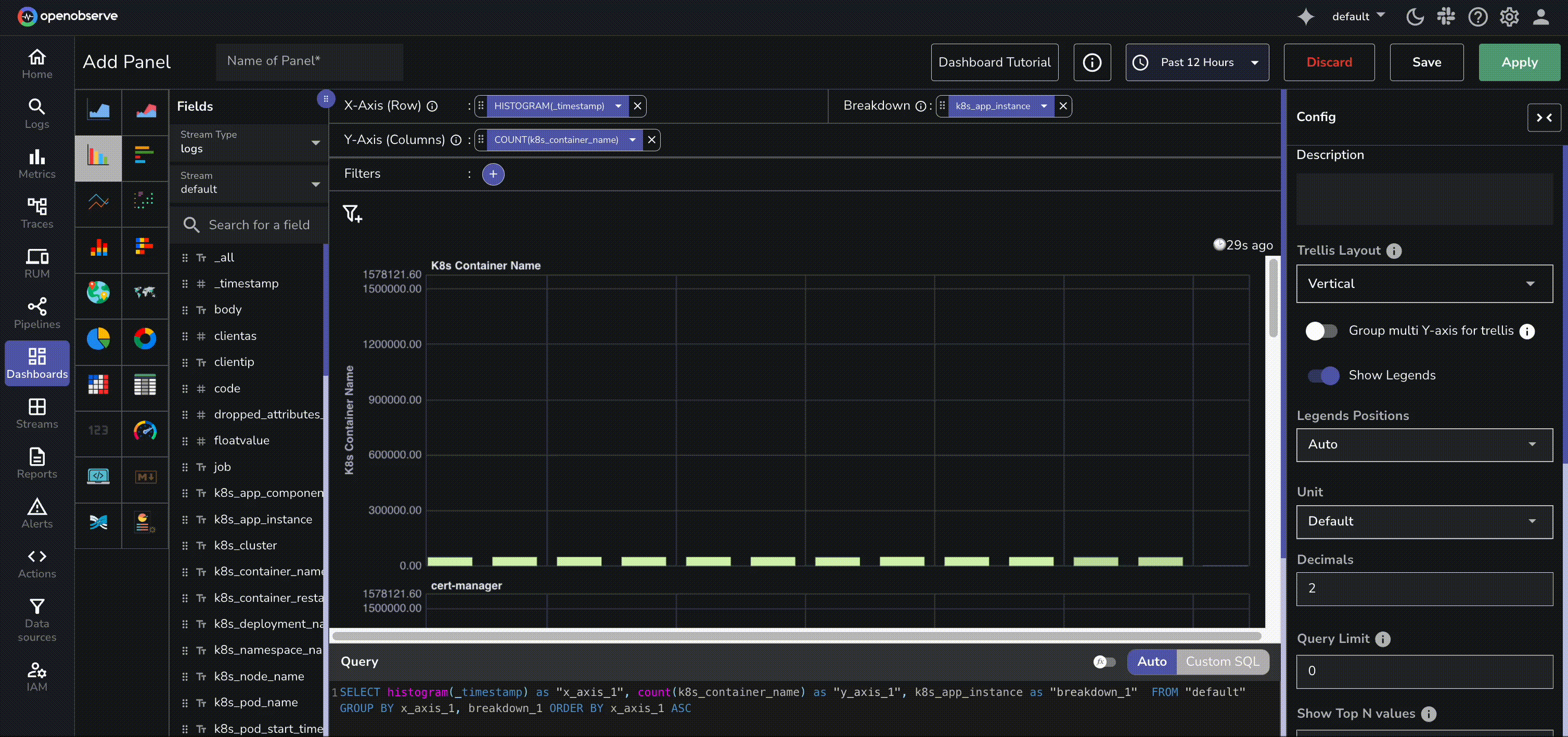
- By default, the system set the X-axis as
histogram(_timestamp). Modify if needed. -
Under Fields, select Y-axis and Breakdown.
- To select a Y-axis field, hover over a field and click the +Y icon.
For example,
k8s_container_name.Note: You can select more than one Y-axis fields.

- To select a Breakdown field, hover over a field and click the +B icon.
Choose a groupable field. For example,
k8s_app_instance.
This enables the Trellis Layout configuration options in the Config tab.
- To select a Y-axis field, hover over a field and click the +Y icon.
For example,
-
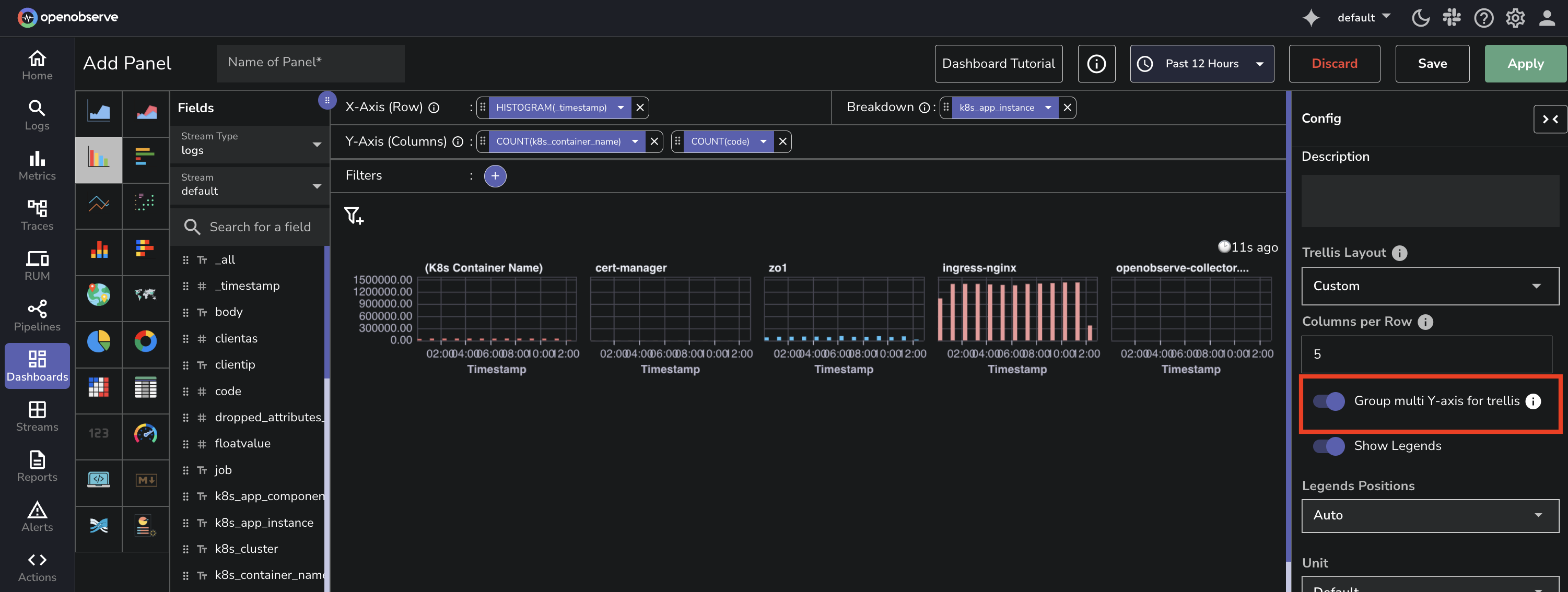
Click the Config tab, to configure Trellis Layout.
-
Under Trellis Layout, choose how panels should be arranged:
- None: No panel splitting

- Auto: Automatically arranges the layout

- Vertical: Stacks panels vertically

- Custom: Allows you to specify the number of panels per row
- None: No panel splitting
-
If you choose Custom, enter a number in the Columns Per Row field to control how many charts appear in each row.

- Click Apply to view the updated layout.
- Click Save to preserve the changes.
Multiple Y-axis Grouping
If your panel includes multiple Y-axis fields and a Breakdown field, use the Group multi Y-axis for trellis toggle to control how panels are created:
Disabled: Creates separate panels for each combination of Y-axis field and breakdown value.
Enabled: Creates one panel per breakdown value, showing multiple Y-axis series in each panel.
